Wir präsentieren OSINT Technologie der Platin-Klasse.
Ein autonomer Scraper, kombiniert mit 120B-Parameter Inferenz, der globales Datenrauschen in präzise, taktische Dossiers transformiert.
RADIKALER REALISMUS. ÖKONOMISCHER DETERMINISMUS.
OPERATIONAL ADVANTAGE
Wissensvorsprung ist finanzielle Dominanz.
Quantitative & Krypto Trader
Extrahieren Sie makroökonomische Sentiment-Daten (Bullish/Bearish) aus Tausenden von unstrukturierten Telegram-Nachrichten und News-Feeds in Echtzeit. Erkennen Sie den "Black Swan", bevor er die Charts erreicht.
Corporate Intelligence
Die 120B KI analysiert die "Cui Bono" Logik (Wer profitiert?). Überwachen Sie geopolitische Risiken, Supply-Chain Störungen und Konkurrenzbewegungen durch automatisierte Meta-Synthesen.
Investigative Agenturen
Kombinieren Sie hunderte Einzelberichte zu einem kohärenten Master-Dossier. Das System identifiziert automatisch Divergenzen in Narrativen und bestätigt verdeckte Operations-Vektoren.
THE APEX PROTOCOL
Stealth Ingestion
Die Datenbeschaffung ignoriert Blockaden. Das System nutzt Bright Data Residential Proxies und simuliert Chrome 144 Windows Umgebungen. Telegram-Kanäle werden via t.me/s/ ohne API-Limits ausgelesen.
- DOMXPath Heuristics
- Anti-Bot Evasion (WAF Bypass)
- Scout-AI (Llama 3.1) Hygiene Filter
Meta Synthesis
Rohdaten sind wertlos. Sobald 60 Items den Buffer erreichen, triggert der Core das GPT-OSS-120B Modell. Die KI analysiert nach strikter Doktrin: Cui Bono (Wer profitiert?), Lawfare-Detektion und ökonomischer Determinismus.
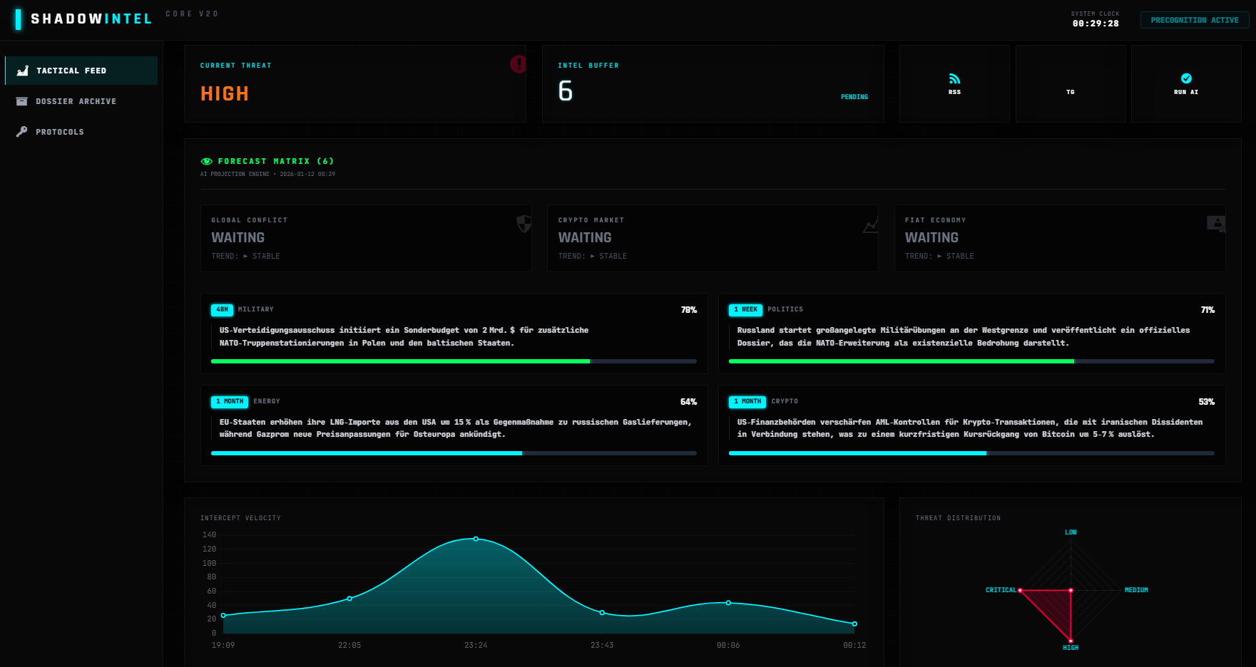
- Threat Level Scoring (LOW-CRITICAL)
- Forecast Precognition Matrix
- 24H Meta-Aggregation
Secure Delivery
Die extrahierten Dossiers werden in einem gesicherten JSON-Format bereitgestellt und können via REST-API (`/visiongaia/v1/reports`) abgerufen werden.
- x-shadow-token API Auth
- Automated Report Generation
- Local JSON-LD / TXT Export
PROTOCOL ZERO:
DATA INCINERATION
OSINT berührt oft sensible urheberrechtliche Bereiche. Shadow Intel löst dieses EU-Compliance Problem durch eine radikale "Ephemeral Cache" Architektur.
-
Flüchtiger RAM-Buffer
Gesammelte Rohdaten (Scrapes) werden nicht persistent als Content auf Ihrer Seite gespeichert, sondern liegen verschlüsselt in einem temporären Buffer.
-
Automatisierte Vernichtung
Sobald die KI die strategische Synthese abgeschlossen hat (Dossier-Generierung), feuert Protocol Zero: Alle urheberrechtlich geschützten Rohdaten werden unwiderruflich aus der Datenbank gelöscht.
-
Fair Use & Synthese
Sie behalten ausschließlich das KI-generierte, eigene geistige Eigentum (die Analyse). Keine Plagiate, keine Copyright-Strikes, volle Datensouveränität.
READY TO DEPLOY?
Das Shadow Intel Core System ist exklusiv über die VisionGaia Infrastruktur-Lizenzen erhältlich. Sichern Sie sich Ihren Informationsvorsprung.
View License Tiers